Bitcoin Rally Triggers $700 Million in Crypto Liquidations

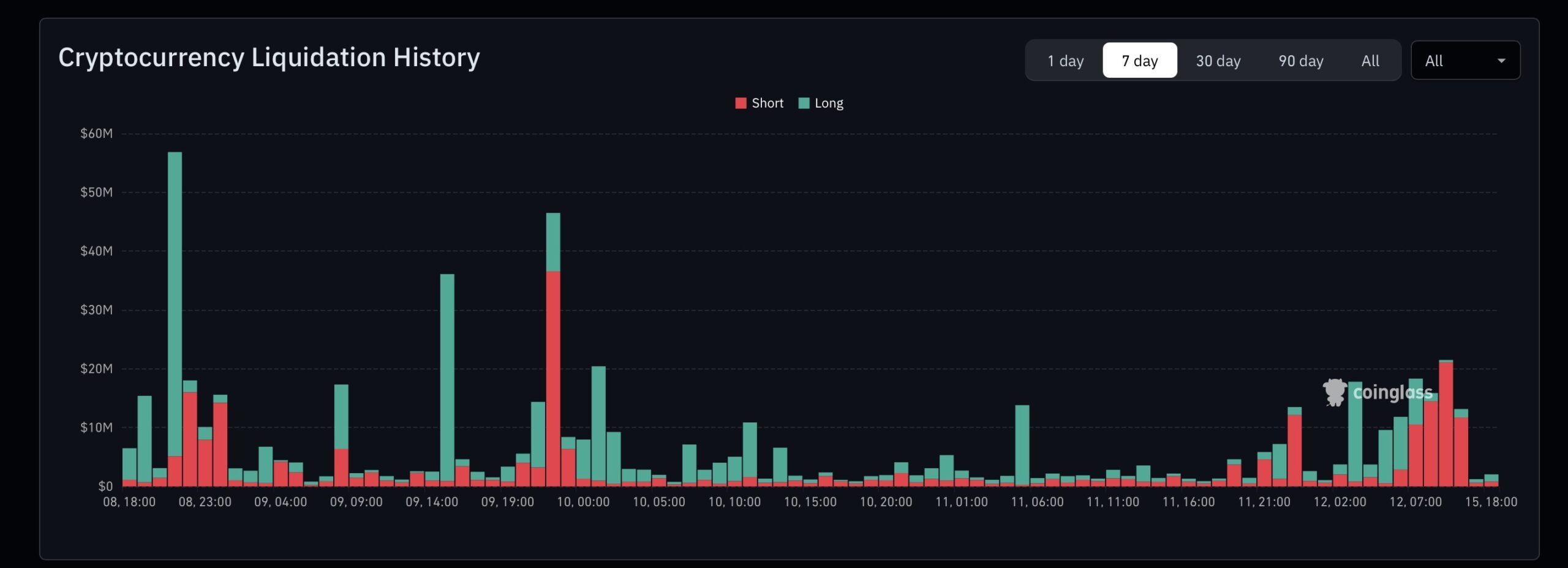
This time, bulls are not the ones crying watching their portfolio. Bitcoin price surged above $95,000 this week, triggering a chain reaction that wiped out nearly $700 million in crypto liquidations. BTC pushed as high as $97,800 (+3.5%), while Ethereum jumped past $3,300 and gained 5% in a single day.

Market Cap




What happened? Well, bears did what bears do best: bet on Bitcoin to fall. Unfortunately (for them, not for bulls this time), when prices went up instead, exchanges stepped in and closed those trades automatically. That meant the traders had to buy back Bitcoin and Ethereum at the new, higher levels, pushing the BTC price higher. That’s a short squeeze.

About $380 million of those liquidations hit Bitcoin shorts, with another $250 million tied to Ethereum. That buying pressure pushed prices even higher.

(Source: Coinglass)

EXPLORE: Best Memecoins to Buy in 2026

How Crypto Liquidations Can Speed Up Price Changes: $700 Million in Shorts Vanished

This all plays out in the futures markets, where people borrow funds to make bigger trades than they could otherwise. If you’re new to it, think of futures as putting down a small amount to control a much larger position. The potential wins draw people in, but losses are merciless.

If the market turns against you, the exchange closes your trade to stop things from going unpaid.

We’ve seen this before. Back in 2025, more than $1 billion in shorts disappeared in one day as Bitcoin kept climbing.

This week’s event ran the same playbook, with total liquidations hitting around $789 million overall, mostly shorts.

DISCOVER: Meme Coins Explode 8% Overnight: But The Real 100x Opportunity Is Maxi Doge

Why It “Affects” You Even If You Skip Futures Trading

Even if you only buy and hold on spot markets, crypto liquidations can still drive heavy volatility, pushing some investors toward panic selling and others into FOMO buying. (I’ve done both).

These events help explain sudden price moves that seem to appear without warning. The constant back-and-forth can test your nerves if you don’t understand what’s happening behind the scenes.

It also shows why rallies can pick up steam so fast. Bitcoin breaking $95,000 opened the door, and Ethereum jumped right after, building on the gains we’ve followed this month.

The catch? Rallies built on squeezes can flip back just as easily once buying pressure fades. Right now, Bitcoin sits around $96,500, but sceptics are still waiting for a move above $100K or $105K to confirm a rally.

DISCOVER: 

  • 16+ New and Upcoming Binance Listings in [2026]
  • 99Bitcoins’ Q4 2025 State of Crypto Market Report

Follow 99Bitcoins on X For the Latest Market Updates and Subscribe on YouTube For Daily Expert Market Analysis.

The post Bitcoin Rally Triggers $700 Million in Crypto Liquidations appeared first on 99Bitcoins.



Source link